homework-jianmu/docs/en/25-application/02-collectd.md

5.9 KiB

sidebar_label title
TDengine + collectd/StatsD + Grafana Quickly build an IT DevOps visualization system using TDengine + collectd/StatsD + Grafana

Background

TDengine is a big data platform designed and optimized for IoT (Internet of Things), Vehicle Telemetry, Industrial Internet, IT DevOps and other applications. Since it was open-sourced in July 2019, it has won the favor of a large number of time-series data developers with its innovative data modeling design, convenient installation, easy-to-use programming interface, and powerful data writing and query performance.

IT DevOps metric data usually are time sensitive, for example:

  • System resource metrics: CPU, memory, IO, bandwidth, etc.
  • Software system metrics: health status, number of connections, number of requests, number of timeouts, number of errors, response time, service type, and other business-related metrics.

The current mainstream IT DevOps visualization system usually contains a data collection module, a data persistence module, and a visual display module. collectd/StatsD, as an old-fashion open source data collection tool, has a wide user base. However, collectd/StatsD has limited functionality, and often needs to be combined with Telegraf, Grafana, and a time-series database to build a complete monitoring system. The new version of TDengine supports multiple data protocols and can accept data from collectd and StatsD directly, and provides Grafana dashboard for graphical display.

This article introduces how to quickly build an IT DevOps visualization system based on TDengine + collectd / StatsD + Grafana without writing even a single line of code but by simply modifying a few lines in configuration files. The architecture is shown in the following figure.

TDengine Database IT-DevOps-Solutions-Collectd-StatsD

Installation Steps

To install collectd, StatsD, Grafana, and TDengine, please refer to the official documentation.

Installing collectd

Please refer to the official documentation.

Installing StatsD

Please refer to the official documentation.

Install Grafana

Please refer to the official documentation.

Install TDengine

Download the latest TDengine-server from the Downloads page on the TAOSData website and install it.

Data Connection Setup

Copy the TDengine plugin to the grafana plugin directory

1. wget -c https://github.com/taosdata/grafanaplugin/releases/download/v3.1.3/tdengine-datasource-3.1.3.zip
2. sudo unzip tdengine-datasource-3.1.3.zip -d /var/lib/grafana/plugins/
3. sudo chown grafana:grafana -R /var/lib/grafana/plugins/tdengine
4. echo -e "[plugins]\nallow_loading_unsigned_plugins = tdengine-datasource\n" | sudo tee -a /etc/grafana/grafana.ini
5. sudo systemctl restart grafana-server.service

Configure collectd

Add the following to the /etc/collectd/collectd.conf file, where the host and port should be the actual values of the TDengine and taosAdapter configurations.

LoadPlugin network
<Plugin network>
  Server "<TDengine cluster/server host>" "<port for collectd>"
</Plugin>

sudo systemctl start collectd

Configure StatsD

Start StatsD after adding the following to the config.js file, where the host and port are the actual values of the TDengine and taosAdapter configurations.

backends section add ". /backends/repeater"
Add { host:'<TDengine server/cluster host>', port: <port for StatsD>} to the repeater section

Importing the Dashboard

Use a web browser to access the server running Grafana on port 3000 host:3000 to log into the Grafana interface with the initial system username and password of admin/admin. Click on the gear icon on the left and select Plugins, you should find the TDengine data source plugin icon.

Importing the collectd dashboard

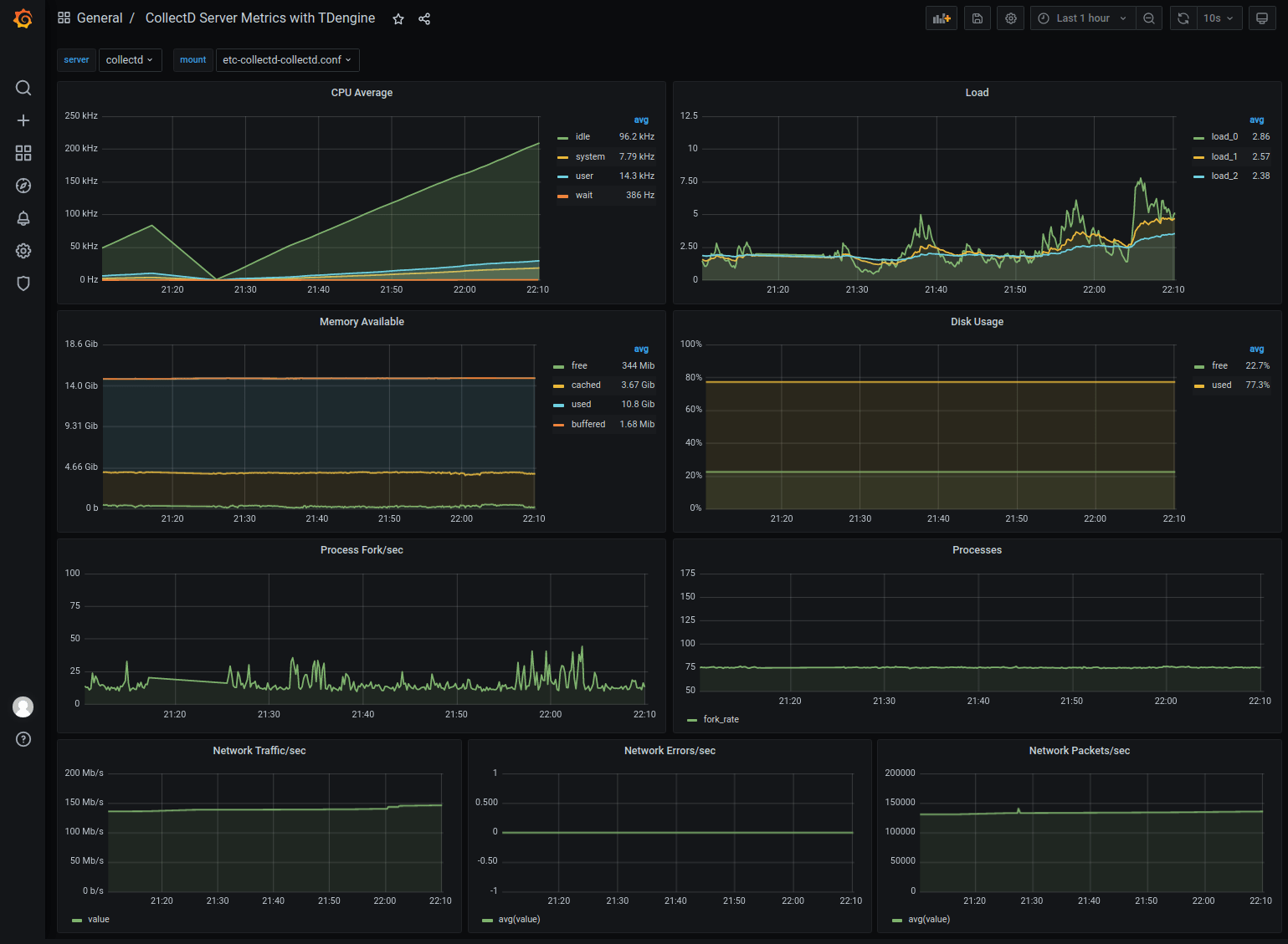
Download the dashboard json from https://github.com/taosdata/grafanaplugin/blob/master/examples/collectd/grafana/dashboards/collect-metrics-with-tdengine-v0.1.0.json, click the plus icon on the left and select Import, follow the instructions to import the JSON file. After that, you can see The dashboard can be seen in the following screen.

TDengine Database IT-DevOps-Solutions-collectd-dashboard

import collectd dashboard

Download the dashboard json file from https://github.com/taosdata/grafanaplugin/blob/master/examples/collectd/grafana/dashboards/collect-metrics-with-tdengine-v0.1.0.json. Download the dashboard json file, click the plus icon on the left side and select Import, and follow the interface prompts to select the JSON file to import. After that, you can see dashboard with the following interface.

IT-DevOps-Solutions-collectd-dashboard

Importing the StatsD dashboard

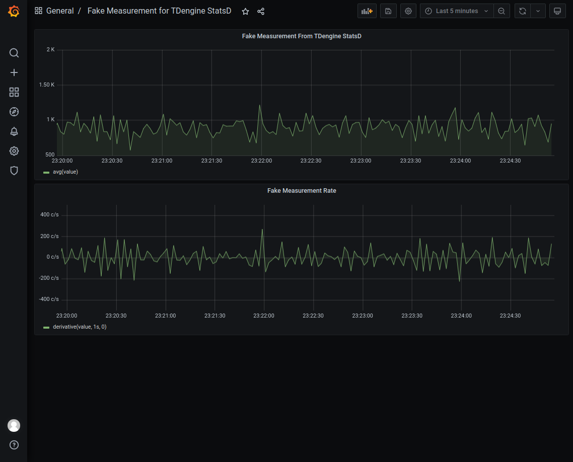
Download the dashboard json from https://github.com/taosdata/grafanaplugin/blob/master/examples/statsd/dashboards/statsd-with-tdengine-v0.1.0.json. Click on the plus icon on the left and select Import, and follow the interface prompts to import the JSON file. You will then see the dashboard in the following screen. TDengine Database IT-DevOps-Solutions-statsd-dashboard

Wrap-up

TDengine, as an emerging time-series big data platform, has the advantages of high performance, high reliability, easy management and easy maintenance. Thanks to the new schemaless protocol parsing feature in TDengine and ability to integrate easily with a large software ecosystem, users can build an efficient and easy-to-use IT DevOps visualization system, or adapt an existing system, in just a few minutes.

For TDengine's powerful data writing and querying performance and other features, please refer to the official documentation and successful product implementation cases.