22 KiB
| title | sidebar_label |
|---|---|
| TDinsight - 基于Grafana的TDengine零依赖监控解决方案 | TDinsight |
TDinsight 是使用内置监控数据库和 Grafana 对 TDengine 进行监控的解决方案。
TDengine 启动后,会自动创建一个监测数据库 log,并自动将服务器的 CPU、内存、硬盘空间、带宽、请求数、磁盘读写速度、慢查询等信息定时写入该数据库,并对重要的系统操作(比如登录、创建、删除数据库等)以及各种错误报警信息进行记录。通过 Grafana 和 TDengine 数据源插件,TDinsight 将集群状态、节点信息、插入及查询请求、资源使用情况等进行可视化展示,同时还支持 vnode、dnode、mnode 节点状态异常告警,为开发者实时监控 TDengine 集群运行状态提供了便利。本文将指导用户安装 Grafana 服务器并通过 TDinsight.sh 安装脚本自动安装 TDengine 数据源插件及部署 TDinsight 可视化面板。
系统要求
要部署 TDinsight,需要一个单节点的 TDengine 服务器或一个多节点的 TDengine 集群,以及一个Grafana服务器。此仪表盘需要 TDengine 2.3.3.0 及以上,并启用 log 数据库(monitor = 1)。
安装 Grafana
我们建议在此处使用最新的Grafana 7 或 8 版本。您可以在任何支持的操作系统中,按照 Grafana 官方文档安装说明 安装 Grafana。
在 Debian 或 Ubuntu 上安装 Grafana
对于 Debian 或 Ubuntu 操作系统,建议使用 Grafana 镜像仓库。使用如下命令从零开始安装:
sudo apt-get install -y apt-transport-https
sudo apt-get install -y software-properties-common wget
wget -q -O - https://packages.grafana.com/gpg.key |\
sudo apt-key add -
echo "deb https://packages.grafana.com/oss/deb stable main" |\
sudo tee -a /etc/apt/sources.list.d/grafana.list
sudo apt-get update
sudo apt-get install grafana
在 CentOS / RHEL 上安装 Grafana
您可以从官方 YUM 镜像仓库安装。
sudo tee /etc/yum.repos.d/grafana.repo << EOF
[grafana]
name=grafana
baseurl=https://packages.grafana.com/oss/rpm
repo_gpgcheck=1
enabled=1
gpgcheck=1
gpgkey=https://packages.grafana.com/gpg.key
sslverify=1
sslcacert=/etc/pki/tls/certs/ca-bundle.crt
EOF
sudo yum install grafana
或者用 RPM 安装:
wget https://dl.grafana.com/oss/release/grafana-7.5.11-1.x86_64.rpm
sudo yum install grafana-7.5.11-1.x86_64.rpm
# or
sudo yum install \
https://dl.grafana.com/oss/release/grafana-7.5.11-1.x86_64.rpm
自动部署 TDinsight
我们提供了一个自动化安装脚本 TDinsight.sh 脚本以便用户快速进行安装配置。
您可以通过 wget 或其他工具下载该脚本:
wget https://github.com/taosdata/grafanaplugin/releases/latest/download/TDinsight.sh
chmod +x TDinsight.sh
./TDinsight.sh
这个脚本会自动下载最新的Grafana TDengine 数据源插件 和 TDinsight 仪表盘 ,将命令行选项中的可配置参数转为 Grafana Provisioning 配置文件,以进行自动化部署及更新等操作。利用该脚本提供的告警设置选项,你还可以获得内置的阿里云短信告警通知支持。
假设您在同一台主机上使用 TDengine 和 Grafana 的默认服务。运行 ./TDinsight.sh 并打开 Grafana 浏览器窗口就可以看到 TDinsight 仪表盘了。
下面是 TDinsight.sh 的用法说明:
Usage:
./TDinsight.sh
./TDinsight.sh -h|--help
./TDinsight.sh -n <ds-name> -a <api-url> -u <user> -p <password>
Install and configure TDinsight dashboard in Grafana on Ubuntu 18.04/20.04 system.
-h, -help, --help Display help
-V, -verbose, --verbose Run script in verbose mode. Will print out each step of execution.
-v, --plugin-version <version> TDengine datasource plugin version, [default: latest]
-P, --grafana-provisioning-dir <dir> Grafana provisioning directory, [default: /etc/grafana/provisioning/]
-G, --grafana-plugins-dir <dir> Grafana plugins directory, [default: /var/lib/grafana/plugins]
-O, --grafana-org-id <number> Grafana organization id. [default: 1]
-n, --tdengine-ds-name <string> TDengine datasource name, no space. [default: TDengine]
-a, --tdengine-api <url> TDengine REST API endpoint. [default: http://127.0.0.1:6041]
-u, --tdengine-user <string> TDengine user name. [default: root]
-p, --tdengine-password <string> TDengine password. [default: taosdata]
-i, --tdinsight-uid <string> Replace with a non-space ASCII code as the dashboard id. [default: tdinsight]
-t, --tdinsight-title <string> Dashboard title. [default: TDinsight]
-e, --tdinsight-editable If the provisioning dashboard could be editable. [default: false]
-E, --external-notifier <string> Apply external notifier uid to TDinsight dashboard.
Aliyun SMS as Notifier:
-s, --sms-enabled To enable tdengine-datasource plugin builtin Aliyun SMS webhook.
-N, --sms-notifier-name <string> Provisioning notifier name.[default: TDinsight Builtin SMS]
-U, --sms-notifier-uid <string> Provisioning notifier uid, use lowercase notifier name by default.
-D, --sms-notifier-is-default Set notifier as default.
-I, --sms-access-key-id <string> Aliyun SMS access key id
-K, --sms-access-key-secret <string> Aliyun SMS access key secret
-S, --sms-sign-name <string> Sign name
-C, --sms-template-code <string> Template code
-T, --sms-template-param <string> Template param, a escaped JSON string like '{"alarm_level":"%s","time":"%s","name":"%s","content":"%s"}'
-B, --sms-phone-numbers <string> Comma-separated numbers list, eg "189xxxxxxxx,132xxxxxxxx"
-L, --sms-listen-addr <string> [default: 127.0.0.1:9100]
大多数命令行选项都可以通过环境变量获得同样的效果。
| 短选项 | 长选项 | 环境变量 | 说明 |
|---|---|---|---|
| -v | --plugin-version | TDENGINE_PLUGIN_VERSION | TDengine 数据源插件版本,默认使用最新版。 |
| -P | --grafana-provisioning-dir | GF_PROVISIONING_DIR | Grafana 配置目录,默认为/etc/grafana/provisioning/ |
| -G | --grafana-plugins-dir | GF_PLUGINS_DIR | Grafana 插件目录,默认为/var/lib/grafana/plugins。 |
| -O | --grafana-org-id | GF_ORG_ID | Grafana 组织 ID,默认为 1。 |
| -n | --tdengine-ds-name | TDENGINE_DS_NAME | TDengine 数据源名称,默认为 TDengine。 |
| -a | --tdengine-api | TDENGINE_API | TDengine REST API 端点。默认为http://127.0.0.1:6041。 |
| -u | --tdengine-user | TDENGINE_USER | TDengine 用户名。 [默认值:root] |
| -p | --tdengine-密码 | TDENGINE_PASSWORD | TDengine 密码。 [默认:taosdata] |
| -i | --tdinsight-uid | TDINSIGHT_DASHBOARD_UID | TDinsight 仪表盘uid。 [默认值:tdinsight] |
| -t | --tdinsight-title | TDINSIGHT_DASHBOARD_TITLE | TDinsight 仪表盘标题。 [默认:TDinsight] |
| -e | --tdinsight-可编辑 | TDINSIGHT_DASHBOARD_EDITABLE | 如果配置仪表盘可以编辑。 [默认值:false] |
| -E | --external-notifier | EXTERNAL_NOTIFIER | 将外部通知程序 uid 应用于 TDinsight 仪表盘。 |
| -s | --sms-enabled | SMS_ENABLED | 启用阿里云短信 webhook 内置的 tdengine-datasource 插件。 |
| -N | --sms-notifier-name | SMS_NOTIFIER_NAME | 供应通知程序名称。[默认:TDinsight Builtin SMS] |
| -U | --sms-notifier-uid | SMS_NOTIFIER_UID | "Notification Channel" uid,默认使用程序名称的小写,其他字符用 “-” 代替。 |
| -D | --sms-notifier-is-default | SMS_NOTIFIER_IS_DEFAULT | 将内置短信通知设置为默认值。 |
| -I | --sms-access-key-id | SMS_ACCESS_KEY_ID | 阿里云短信访问密钥 id |
| -K | --sms-access-key-secret | SMS_ACCESS_KEY_SECRET | 阿里云短信访问秘钥 |
| -S | --sms-sign-name | SMS_SIGN_NAME | 签名 |
| -C | --sms-template-code | SMS_TEMPLATE_CODE | 模板代码 |
| -T | --sms-template-param | SMS_TEMPLATE_PARAM | 模板参数的 JSON 模板 |
| -B | --sms-phone-numbers | SMS_PHONE_NUMBERS | 逗号分隔的手机号列表,例如"189xxxxxxxx,132xxxxxxxx" |
| -L | --sms-listen-addr | SMS_LISTEN_ADDR | 内置 SMS webhook 监听地址,默认为127.0.0.1:9100 |
假设您在主机 tdengine 上启动 TDengine 数据库,HTTP API 端口为 6041,用户为 root1,密码为 pass5ord。执行脚本:
sudo ./TDinsight.sh -a http://tdengine:6041 -u root1 -p pass5ord
我们提供了一个“-E”选项,用于从命令行配置 TDinsight 使用现有的通知通道(Notification Channel)。假设你的 Grafana 用户和密码是 admin:admin,使用以下命令获取已有的通知通道的uid:
curl --no-progress-meter -u admin:admin http://localhost:3000/api/alert-notifications | jq
使用上面获取的 uid 值作为 -E 输入。
sudo ./TDinsight.sh -a http://tdengine:6041 -u root1 -p pass5ord -E existing-notifier
如果你想使用阿里云短信服务作为通知渠道,你应该使用-s标志启用并添加以下参数:
-N:Notification Channel 名,默认为TDinsight Builtin SMS。-U:Channel uid,默认是name的小写,任何其他字符都替换为 - ,对于默认的-N,其 uid 为tdinsight-builtin-sms。-I:阿里云短信访问密钥 id。-K:阿里云短信访问秘钥。-S:阿里云短信签名。-C:阿里云短信模板 ID。-T:阿里云短信模板参数,为 JSON 格式模板,示例如下'{"alarm_level":"%s","time":"%s","name":"%s","content":"%s "}'。有四个参数:告警级别、时间、名称和告警内容。-B:电话号码列表,以逗号,分隔。
如果要监控多个 TDengine 集群,则需要设置多个 TDinsight 仪表盘。设置非默认 TDinsight 需要进行一些更改: -n -i -t 选项需要更改为非默认名称,如果使用 内置短信告警功能,-N 和 -L 也应该改变。
sudo ./TDengine.sh -n TDengine-Env1 -a http://another:6041 -u root -p taosdata -i tdinsight-env1 -t 'TDinsight Env1'
# 如果使用内置短信通知
sudo ./TDengine.sh -n TDengine-Env1 -a http://another:6041 -u root -p taosdata -i tdinsight-env1 -t 'TDinsight Env1' \
-s -N 'Env1 SMS' -I xx -K xx -S xx -C SMS_XX -T '' -B 00000000000 -L 127.0.0.01:10611
请注意,配置数据源、通知 Channel 和仪表盘在前端是不可更改的。您应该再次通过此脚本更新配置或手动更改 /etc/grafana/provisioning 目录(这是 Grafana 的默认目录,根据需要使用-P选项更改)中的配置文件。
特别地,当您使用 Grafana Cloud 或其他组织时,-O 可用于设置组织 ID。 -G 可指定 Grafana 插件安装目录。 -e 参数将仪表盘设置为可编辑。
手动设置 TDinsight
安装 TDengine 数据源插件
从 GitHub 安装 TDengine 最新版数据源插件。
get_latest_release() {
curl --silent "https://api.github.com/repos/taosdata/grafanaplugin/releases/latest" |
grep '"tag_name":' |
sed -E 's/.*"v([^"]+)".*/\1/'
}
TDENGINE_PLUGIN_VERSION=$(get_latest_release)
sudo grafana-cli \
--pluginUrl https://github.com/taosdata/grafanaplugin/releases/download/v$TDENGINE_PLUGIN_VERSION/tdengine-datasource-$TDENGINE_PLUGIN_VERSION.zip \
plugins install tdengine-datasource
:::note
3.1.6 和更早版本插件需要在配置文件 /etc/grafana/grafana.ini 中添加如下设置,以启用未签名插件。
[plugins]
allow_loading_unsigned_plugins = tdengine-datasource
:::
启动 Grafana 服务
sudo systemctl start grafana-server
sudo systemctl enable grafana-server
登录到 Grafana
在 Web 浏览器中打开默认的 Grafana 网址:http://localhost:3000。
默认用户名/密码都是 admin。Grafana 会要求在首次登录后更改密码。
添加 TDengine 数据源
指向 Configurations -> Data Sources 菜单,然后点击 Add data source 按钮。
搜索并选择TDengine。
配置 TDengine 数据源。
保存并测试,正常情况下会报告 'TDengine Data source is working'。
导入仪表盘
指向 + / Create - import(或 /dashboard/import url)。
在 Import via grafana.com 位置键入仪表盘 ID 15167 并 Load。
导入完成后,TDinsight 的完整页面视图如下所示。
TDinsight 仪表盘详细信息
TDinsight 仪表盘旨在提供 TDengine 相关资源使用情况dnodes, mnodes, vnodes或数据库的使用情况和状态。
指标详情如下:
集群状态
这部分包括集群当前信息和状态,告警信息也在此处(从左到右,从上到下)。
- First EP:当前 TDengine 集群中的
firstEp设置。 - Version:TDengine 服务器版本(master mnode)。
- Master Uptime: 当前 Master MNode 被选举为 Master 后经过的时间。
- Expire Time - 企业版过期时间。
- Used Measuring Points - 企业版已使用的测点数。
- Databases - 数据库个数。
- Connections - 当前连接个数。
- DNodes/MNodes/VGroups/VNodes:每种资源的总数和存活数。
- DNodes/MNodes/VGroups/VNodes Alive Percent:每种资源的存活数/总数的比例,启用告警规则,并在资源存活率(1 分钟内平均健康资源比例)不足 100%时触发。
- Measuring Points Used:启用告警规则的测点数用量(社区版无数据,默认情况下是健康的)。
- Grants Expire Time:启用告警规则的企业版过期时间(社区版无数据,默认情况是健康的)。
- Error Rate:启用警报的集群总合错误率(每秒平均错误数)。
- Variables:
show variables表格展示。
DNodes 状态
- DNodes Status:
show dnodes的简单表格视图。 - DNodes Lifetime:从创建 dnode 开始经过的时间。
- DNodes Number:DNodes 数量变化。
- Offline Reason:如果有任何 dnode 状态为离线,则以饼图形式展示离线原因。
MNode 概述
- MNodes Status:
show mnodes的简单表格视图。 - MNodes Number:类似于
DNodes Number,MNodes 数量变化。
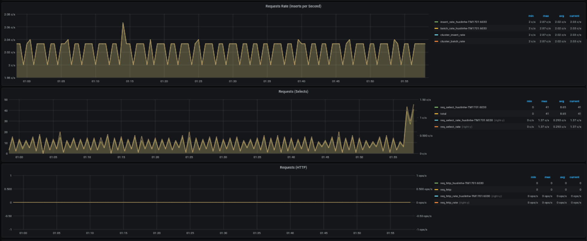
请求
- Requests Rate(Inserts per Second):平均每秒插入次数。
- Requests (Selects):查询请求数及变化率(count of second)。
- Requests (HTTP):HTTP 请求数和请求速率(count of second)。
数据库
数据库使用情况,对变量 $database 的每个值即每个数据库进行重复多行展示。
- STables:超级表数量。
- Total Tables:所有表数量。
- Sub Tables:所有超级表子表的数量。
- Tables:所有普通表数量随时间变化图。
- Tables Number Foreach VGroups:每个 VGroups 包含的表数量。
DNode 资源使用情况
数据节点资源使用情况展示,对变量 $fqdn 即每个数据节点进行重复多行展示。包括:
- Uptime:从创建 dnode 开始经过的时间。
- Has MNodes?:当前 dnode 是否为 mnode。
- CPU Cores:CPU 核数。
- VNodes Number:当前 dnode 的 VNodes 数量。
- VNodes Masters:处于 master 角色的 vnode 数量。
- Current CPU Usage of taosd:taosd 进程的 CPU 使用率。
- Current Memory Usage of taosd:taosd 进程的内存使用情况。
- Disk Used:taosd 数据目录的总磁盘使用百分比。
- CPU Usage:进程和系统 CPU 使用率。
- RAM Usage:RAM 使用指标时间序列视图。
- Disk Used:多级存储下每个级别使用的磁盘(默认为 level0 级)。
- Disk Increasing Rate per Minute:每分钟磁盘用量增加或减少的百分比。
- Disk IO:磁盘 IO 速率。
- Net IO:网络 IO,除本机网络之外的总合网络 IO 速率。
登录历史
目前只报告每分钟登录次数。
监控 taosAdapter
支持监控 taosAdapter 请求统计和状态详情。包括:
- http_request: 包含总请求数,请求失败数以及正在处理的请求数
- top 3 request endpoint: 按终端分组,请求排名前三的数据
- Memory Used: taosAdapter 内存使用情况
- latency_quantile(ms): (1, 2, 5, 9, 99)阶段的分位数
- top 3 failed request endpoint: 按终端分组,请求失败排名前三的数据
- CPU Used: taosAdapter CPU 使用情况
升级
通过 TDinsight.sh 脚本安装的 TDinsight,可以通过重新运行该脚本就可以升级到最新的 Grafana 插件和 TDinsight Dashboard。
手动安装的情况下,可按照上述步骤自行安装新的 Grafana 插件和 Dashboard。
卸载
通过 TDinsight.sh 脚本安装的 TDinsight,可以使用命令行 TDinsight.sh -R 清理相关资源。
手动安装时,要完全卸载 TDinsight,需要清理以下内容:
- Grafana 中的 TDinsight Dashboard。
- Grafana 中的 Data Source 数据源。
- 从插件安装目录删除
tdengine-datasource插件。
整合的 Docker 示例
git clone --depth 1 https://github.com/taosdata/grafanaplugin.git
cd grafanaplugin
根据需要在 docker-compose.yml 文件中修改:
version: '3.7'
services:
grafana:
image: grafana/grafana:7.5.10
volumes:
- ./dist:/var/lib/grafana/plugins/tdengine-datasource
- ./grafana/grafana.ini:/etc/grafana/grafana.ini
- ./grafana/provisioning/:/etc/grafana/provisioning/
- grafana-data:/var/lib/grafana
environment:
TDENGINE_API: ${TDENGINE_API}
TDENGINE_USER: ${TDENGINE_USER}
TDENGINE_PASS: ${TDENGINE_PASS}
SMS_ACCESS_KEY_ID: ${SMS_ACCESS_KEY_ID}
SMS_ACCESS_KEY_SECRET: ${SMS_ACCESS_KEY_SECRET}
SMS_SIGN_NAME: ${SMS_SIGN_NAME}
SMS_TEMPLATE_CODE: ${SMS_TEMPLATE_CODE}
SMS_TEMPLATE_PARAM: '${SMS_TEMPLATE_PARAM}'
SMS_PHONE_NUMBERS: $SMS_PHONE_NUMBERS
SMS_LISTEN_ADDR: ${SMS_LISTEN_ADDR}
ports:
- 3000:3000
volumes:
grafana-data:
替换docker-compose.yml中的环境变量或保存环境变量到.env文件,然后用docker-compose up启动 Grafana。docker-compose 工具的具体用法参见 Docker Compose Reference
docker-compose up -d
TDinsight 已经通过 Provisioning 部署完毕,请到 http://localhost:3000/d/tdinsight/ 查看仪表盘。














