homework-jianmu/docs-cn/14-reference/07-tdinsight/index.md

22 KiB
Raw Blame History

title sidebar_label
TDinsight - 基于Grafana的TDengine零依赖监控解决方案 TDinsight

TDinsight 是使用内置监控数据库和 Grafana 对 TDengine 进行监控的解决方案。

TDengine 启动后,会自动创建一个监测数据库 log,并自动将服务器的 CPU、内存、硬盘空间、带宽、请求数、磁盘读写速度、慢查询等信息定时写入该数据库并对重要的系统操作比如登录、创建、删除数据库等以及各种错误报警信息进行记录。通过 GrafanaTDengine 数据源插件TDinsight 将集群状态、节点信息、插入及查询请求、资源使用情况等进行可视化展示,同时还支持 vnode、dnode、mnode 节点状态异常告警,为开发者实时监控 TDengine 集群运行状态提供了便利。本文将指导用户安装 Grafana 服务器并通过 TDinsight.sh 安装脚本自动安装 TDengine 数据源插件及部署 TDinsight 可视化面板。

系统要求

要部署 TDinsight需要一个单节点的 TDengine 服务器或一个多节点的 TDengine 集群,以及一个Grafana服务器。此仪表盘需要 TDengine 2.3.3.0 及以上,并启用 log 数据库(monitor = 1)。

安装 Grafana

我们建议在此处使用最新的Grafana 7 或 8 版本。您可以在任何支持的操作系统中,按照 Grafana 官方文档安装说明 安装 Grafana

在 Debian 或 Ubuntu 上安装 Grafana

对于 Debian 或 Ubuntu 操作系统,建议使用 Grafana 镜像仓库。使用如下命令从零开始安装:

sudo apt-get install -y apt-transport-https
sudo apt-get install -y software-properties-common wget
wget -q -O - https://packages.grafana.com/gpg.key |\
  sudo apt-key add -
echo "deb https://packages.grafana.com/oss/deb stable main" |\
  sudo tee -a /etc/apt/sources.list.d/grafana.list
sudo apt-get update
sudo apt-get install grafana

在 CentOS / RHEL 上安装 Grafana

您可以从官方 YUM 镜像仓库安装。

sudo tee /etc/yum.repos.d/grafana.repo << EOF
[grafana]
name=grafana
baseurl=https://packages.grafana.com/oss/rpm
repo_gpgcheck=1
enabled=1
gpgcheck=1
gpgkey=https://packages.grafana.com/gpg.key
sslverify=1
sslcacert=/etc/pki/tls/certs/ca-bundle.crt
EOF
sudo yum install grafana

或者用 RPM 安装:

wget https://dl.grafana.com/oss/release/grafana-7.5.11-1.x86_64.rpm
sudo yum install grafana-7.5.11-1.x86_64.rpm
# or
sudo yum install \
  https://dl.grafana.com/oss/release/grafana-7.5.11-1.x86_64.rpm

自动部署 TDinsight

我们提供了一个自动化安装脚本 TDinsight.sh 脚本以便用户快速进行安装配置。

您可以通过 wget 或其他工具下载该脚本:

wget https://github.com/taosdata/grafanaplugin/releases/latest/download/TDinsight.sh
chmod +x TDinsight.sh
./TDinsight.sh

这个脚本会自动下载最新的Grafana TDengine 数据源插件TDinsight 仪表盘 ,将命令行选项中的可配置参数转为 Grafana Provisioning 配置文件,以进行自动化部署及更新等操作。利用该脚本提供的告警设置选项,你还可以获得内置的阿里云短信告警通知支持。

假设您在同一台主机上使用 TDengine 和 Grafana 的默认服务。运行 ./TDinsight.sh 并打开 Grafana 浏览器窗口就可以看到 TDinsight 仪表盘了。

下面是 TDinsight.sh 的用法说明:

Usage:
   ./TDinsight.sh
   ./TDinsight.sh -h|--help
   ./TDinsight.sh -n <ds-name> -a <api-url> -u <user> -p <password>

Install and configure TDinsight dashboard in Grafana on Ubuntu 18.04/20.04 system.

-h, -help,          --help                  Display help

-V, -verbose,       --verbose               Run script in verbose mode. Will print out each step of execution.

-v, --plugin-version <version>              TDengine datasource plugin version, [default: latest]

-P, --grafana-provisioning-dir <dir>        Grafana provisioning directory, [default: /etc/grafana/provisioning/]
-G, --grafana-plugins-dir <dir>             Grafana plugins directory, [default: /var/lib/grafana/plugins]
-O, --grafana-org-id <number>               Grafana organization id. [default: 1]

-n, --tdengine-ds-name <string>             TDengine datasource name, no space. [default: TDengine]
-a, --tdengine-api <url>                    TDengine REST API endpoint. [default: http://127.0.0.1:6041]
-u, --tdengine-user <string>                TDengine user name. [default: root]
-p, --tdengine-password <string>            TDengine password. [default: taosdata]

-i, --tdinsight-uid <string>                Replace with a non-space ASCII code as the dashboard id. [default: tdinsight]
-t, --tdinsight-title <string>              Dashboard title. [default: TDinsight]
-e, --tdinsight-editable                    If the provisioning dashboard could be editable. [default: false]

-E, --external-notifier <string>            Apply external notifier uid to TDinsight dashboard.

Aliyun SMS as Notifier:
-s, --sms-enabled                           To enable tdengine-datasource plugin builtin Aliyun SMS webhook.
-N, --sms-notifier-name <string>            Provisioning notifier name.[default: TDinsight Builtin SMS]
-U, --sms-notifier-uid <string>             Provisioning notifier uid, use lowercase notifier name by default.
-D, --sms-notifier-is-default               Set notifier as default.
-I, --sms-access-key-id <string>            Aliyun SMS access key id
-K, --sms-access-key-secret <string>        Aliyun SMS access key secret
-S, --sms-sign-name <string>                Sign name
-C, --sms-template-code <string>            Template code
-T, --sms-template-param <string>           Template param, a escaped JSON string like '{"alarm_level":"%s","time":"%s","name":"%s","content":"%s"}'
-B, --sms-phone-numbers <string>            Comma-separated numbers list, eg "189xxxxxxxx,132xxxxxxxx"
-L, --sms-listen-addr <string>              [default: 127.0.0.1:9100]

大多数命令行选项都可以通过环境变量获得同样的效果。

短选项 长选项 环境变量 说明
-v --plugin-version TDENGINE_PLUGIN_VERSION TDengine 数据源插件版本,默认使用最新版。
-P --grafana-provisioning-dir GF_PROVISIONING_DIR Grafana 配置目录,默认为/etc/grafana/provisioning/
-G --grafana-plugins-dir GF_PLUGINS_DIR Grafana 插件目录,默认为/var/lib/grafana/plugins
-O --grafana-org-id GF_ORG_ID Grafana 组织 ID默认为 1。
-n --tdengine-ds-name TDENGINE_DS_NAME TDengine 数据源名称,默认为 TDengine。
-a --tdengine-api TDENGINE_API TDengine REST API 端点。默认为http://127.0.0.1:6041
-u --tdengine-user TDENGINE_USER TDengine 用户名。 [默认值root]
-p --tdengine-密码 TDENGINE_PASSWORD TDengine 密码。 [默认taosdata]
-i --tdinsight-uid TDINSIGHT_DASHBOARD_UID TDinsight 仪表盘uid。 [默认值tdinsight]
-t --tdinsight-title TDINSIGHT_DASHBOARD_TITLE TDinsight 仪表盘标题。 [默认TDinsight]
-e --tdinsight-可编辑 TDINSIGHT_DASHBOARD_EDITABLE 如果配置仪表盘可以编辑。 [默认值false]
-E --external-notifier EXTERNAL_NOTIFIER 将外部通知程序 uid 应用于 TDinsight 仪表盘。
-s --sms-enabled SMS_ENABLED 启用阿里云短信 webhook 内置的 tdengine-datasource 插件。
-N --sms-notifier-name SMS_NOTIFIER_NAME 供应通知程序名称。[默认:TDinsight Builtin SMS]
-U --sms-notifier-uid SMS_NOTIFIER_UID "Notification Channel" uid,默认使用程序名称的小写,其他字符用 “-” 代替。
-D --sms-notifier-is-default SMS_NOTIFIER_IS_DEFAULT 将内置短信通知设置为默认值。
-I --sms-access-key-id SMS_ACCESS_KEY_ID 阿里云短信访问密钥 id
-K --sms-access-key-secret SMS_ACCESS_KEY_SECRET 阿里云短信访问秘钥
-S --sms-sign-name SMS_SIGN_NAME 签名
-C --sms-template-code SMS_TEMPLATE_CODE 模板代码
-T --sms-template-param SMS_TEMPLATE_PARAM 模板参数的 JSON 模板
-B --sms-phone-numbers SMS_PHONE_NUMBERS 逗号分隔的手机号列表,例如"189xxxxxxxx,132xxxxxxxx"
-L --sms-listen-addr SMS_LISTEN_ADDR 内置 SMS webhook 监听地址,默认为127.0.0.1:9100

假设您在主机 tdengine 上启动 TDengine 数据库HTTP API 端口为 6041,用户为 root1,密码为 pass5ord。执行脚本:

sudo ./TDinsight.sh -a http://tdengine:6041 -u root1 -p pass5ord

我们提供了一个“-E”选项用于从命令行配置 TDinsight 使用现有的通知通道(Notification Channel)。假设你的 Grafana 用户和密码是 admin:admin,使用以下命令获取已有的通知通道的uid

curl --no-progress-meter -u admin:admin http://localhost:3000/api/alert-notifications | jq

使用上面获取的 uid 值作为 -E 输入。

sudo ./TDinsight.sh -a http://tdengine:6041 -u root1 -p pass5ord -E existing-notifier

如果你想使用阿里云短信服务作为通知渠道,你应该使用-s标志启用并添加以下参数:

  • -NNotification Channel 名,默认为TDinsight Builtin SMS
  • -UChannel uid默认是 name 的小写,任何其他字符都替换为 - ,对于默认的 -N,其 uid 为 tdinsight-builtin-sms
  • -I:阿里云短信访问密钥 id。
  • -K:阿里云短信访问秘钥。
  • -S:阿里云短信签名。
  • -C:阿里云短信模板 ID。
  • -T:阿里云短信模板参数,为 JSON 格式模板,示例如下 '{"alarm_level":"%s","time":"%s","name":"%s","content":"%s "}'。有四个参数:告警级别、时间、名称和告警内容。
  • -B:电话号码列表,以逗号,分隔。

如果要监控多个 TDengine 集群,则需要设置多个 TDinsight 仪表盘。设置非默认 TDinsight 需要进行一些更改: -n -i -t 选项需要更改为非默认名称,如果使用 内置短信告警功能,-N-L 也应该改变。

sudo ./TDengine.sh -n TDengine-Env1 -a http://another:6041 -u root -p taosdata -i tdinsight-env1 -t 'TDinsight Env1'
# 如果使用内置短信通知
sudo ./TDengine.sh -n TDengine-Env1 -a http://another:6041 -u root -p taosdata -i tdinsight-env1 -t 'TDinsight Env1' \
  -s -N 'Env1 SMS' -I xx -K xx -S xx -C SMS_XX -T '' -B 00000000000 -L 127.0.0.01:10611

请注意,配置数据源、通知 Channel 和仪表盘在前端是不可更改的。您应该再次通过此脚本更新配置或手动更改 /etc/grafana/provisioning 目录(这是 Grafana 的默认目录,根据需要使用-P选项更改)中的配置文件。

特别地,当您使用 Grafana Cloud 或其他组织时,-O 可用于设置组织 ID。 -G 可指定 Grafana 插件安装目录。 -e 参数将仪表盘设置为可编辑。

手动设置 TDinsight

安装 TDengine 数据源插件

从 GitHub 安装 TDengine 最新版数据源插件。

get_latest_release() {
  curl --silent "https://api.github.com/repos/taosdata/grafanaplugin/releases/latest" |
    grep '"tag_name":' |
    sed -E 's/.*"v([^"]+)".*/\1/'
}
TDENGINE_PLUGIN_VERSION=$(get_latest_release)
sudo grafana-cli \
  --pluginUrl https://github.com/taosdata/grafanaplugin/releases/download/v$TDENGINE_PLUGIN_VERSION/tdengine-datasource-$TDENGINE_PLUGIN_VERSION.zip \
  plugins install tdengine-datasource

:::note 3.1.6 和更早版本插件需要在配置文件 /etc/grafana/grafana.ini 中添加如下设置,以启用未签名插件。

[plugins]
allow_loading_unsigned_plugins = tdengine-datasource

:::

启动 Grafana 服务

sudo systemctl start grafana-server
sudo systemctl enable grafana-server

登录到 Grafana

在 Web 浏览器中打开默认的 Grafana 网址:http://localhost:3000。 默认用户名/密码都是 admin。Grafana 会要求在首次登录后更改密码。

添加 TDengine 数据源

指向 Configurations -> Data Sources 菜单,然后点击 Add data source 按钮。

TDengine Database TDinsight 添加数据源按钮

搜索并选择TDengine

TDengine Database TDinsight 添加数据源

配置 TDengine 数据源。

TDengine Database TDinsight 数据源配置

保存并测试,正常情况下会报告 'TDengine Data source is working'。

TDengine Database TDinsight 数据源测试

导入仪表盘

指向 + / Create - import(或 /dashboard/import url

TDengine Database TDinsight 导入仪表盘和配置

Import via grafana.com 位置键入仪表盘 ID 15167Load

通过 grafana.com 导入

导入完成后TDinsight 的完整页面视图如下所示。

TDengine Database TDinsight 显示

TDinsight 仪表盘详细信息

TDinsight 仪表盘旨在提供 TDengine 相关资源使用情况dnodes, mnodes, vnodes或数据库的使用情况和状态。

指标详情如下:

集群状态

TDengine Database TDinsight mnodes overview

这部分包括集群当前信息和状态,告警信息也在此处(从左到右,从上到下)。

  • First EP:当前 TDengine 集群中的firstEp设置。
  • VersionTDengine 服务器版本master mnode
  • Master Uptime: 当前 Master MNode 被选举为 Master 后经过的时间。
  • Expire Time - 企业版过期时间。
  • Used Measuring Points - 企业版已使用的测点数。
  • Databases - 数据库个数。
  • Connections - 当前连接个数。
  • DNodes/MNodes/VGroups/VNodes:每种资源的总数和存活数。
  • DNodes/MNodes/VGroups/VNodes Alive Percent:每种资源的存活数/总数的比例启用告警规则并在资源存活率1 分钟内平均健康资源比例)不足 100%时触发。
  • Measuring Points Used:启用告警规则的测点数用量(社区版无数据,默认情况下是健康的)。
  • Grants Expire Time:启用告警规则的企业版过期时间(社区版无数据,默认情况是健康的)。
  • Error Rate:启用警报的集群总合错误率(每秒平均错误数)。
  • Variablesshow variables 表格展示。

DNodes 状态

TDengine Database TDinsight mnodes overview

  • DNodes Statusshow dnodes 的简单表格视图。
  • DNodes Lifetime:从创建 dnode 开始经过的时间。
  • DNodes NumberDNodes 数量变化。
  • Offline Reason:如果有任何 dnode 状态为离线,则以饼图形式展示离线原因。

MNode 概述

TDengine Database TDinsight mnodes overview

  1. MNodes Statusshow mnodes 的简单表格视图。
  2. MNodes Number:类似于DNodes NumberMNodes 数量变化。

请求

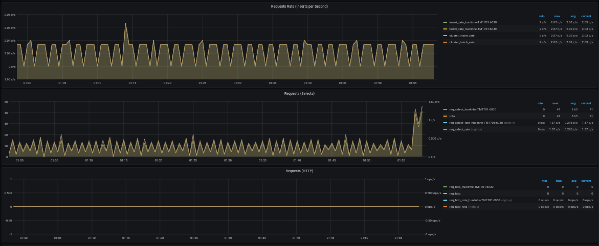
TDengine Database TDinsight requests

  1. Requests Rate(Inserts per Second):平均每秒插入次数。
  2. Requests (Selects)查询请求数及变化率count of second
  3. Requests (HTTP)HTTP 请求数和请求速率count of second

数据库

TDengine Database TDinsight database

数据库使用情况,对变量 $database 的每个值即每个数据库进行重复多行展示。

  1. STables:超级表数量。
  2. Total Tables:所有表数量。
  3. Sub Tables:所有超级表子表的数量。
  4. Tables:所有普通表数量随时间变化图。
  5. Tables Number Foreach VGroups:每个 VGroups 包含的表数量。

DNode 资源使用情况

TDengine Database TDinsight dnode-usage

数据节点资源使用情况展示,对变量 $fqdn 即每个数据节点进行重复多行展示。包括:

  1. Uptime:从创建 dnode 开始经过的时间。
  2. Has MNodes?:当前 dnode 是否为 mnode。
  3. CPU CoresCPU 核数。
  4. VNodes Number:当前 dnode 的 VNodes 数量。
  5. VNodes Masters:处于 master 角色的 vnode 数量。
  6. Current CPU Usage of taosdtaosd 进程的 CPU 使用率。
  7. Current Memory Usage of taosdtaosd 进程的内存使用情况。
  8. Disk Usedtaosd 数据目录的总磁盘使用百分比。
  9. CPU Usage:进程和系统 CPU 使用率。
  10. RAM UsageRAM 使用指标时间序列视图。
  11. Disk Used:多级存储下每个级别使用的磁盘(默认为 level0 级)。
  12. Disk Increasing Rate per Minute:每分钟磁盘用量增加或减少的百分比。
  13. Disk IO:磁盘 IO 速率。
  14. Net IO:网络 IO除本机网络之外的总合网络 IO 速率。

登录历史

TDengine Database TDinsight 登录历史

目前只报告每分钟登录次数。

监控 taosAdapter

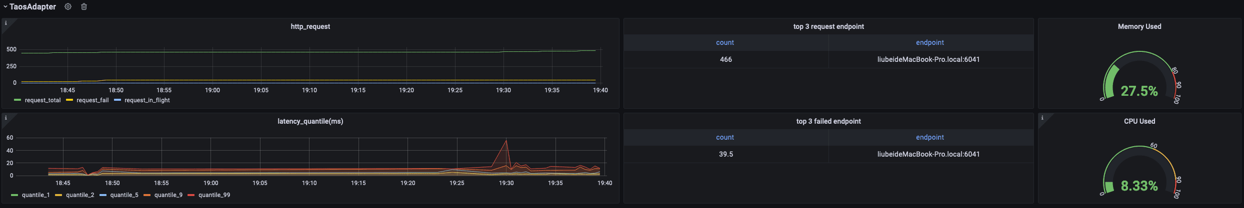
TDengine Database TDinsight monitor taosadapter

支持监控 taosAdapter 请求统计和状态详情。包括:

  1. http_request: 包含总请求数,请求失败数以及正在处理的请求数
  2. top 3 request endpoint: 按终端分组,请求排名前三的数据
  3. Memory Used: taosAdapter 内存使用情况
  4. latency_quantile(ms): (1, 2, 5, 9, 99)阶段的分位数
  5. top 3 failed request endpoint: 按终端分组,请求失败排名前三的数据
  6. CPU Used: taosAdapter CPU 使用情况

升级

通过 TDinsight.sh 脚本安装的 TDinsight可以通过重新运行该脚本就可以升级到最新的 Grafana 插件和 TDinsight Dashboard。

手动安装的情况下,可按照上述步骤自行安装新的 Grafana 插件和 Dashboard。

卸载

通过 TDinsight.sh 脚本安装的 TDinsight可以使用命令行 TDinsight.sh -R 清理相关资源。

手动安装时,要完全卸载 TDinsight需要清理以下内容

  1. Grafana 中的 TDinsight Dashboard。
  2. Grafana 中的 Data Source 数据源。
  3. 从插件安装目录删除 tdengine-datasource 插件。

整合的 Docker 示例

git clone --depth 1 https://github.com/taosdata/grafanaplugin.git
cd grafanaplugin

根据需要在 docker-compose.yml 文件中修改:

version: '3.7'

services:
  grafana:
    image: grafana/grafana:7.5.10
    volumes:
      - ./dist:/var/lib/grafana/plugins/tdengine-datasource
      - ./grafana/grafana.ini:/etc/grafana/grafana.ini
      - ./grafana/provisioning/:/etc/grafana/provisioning/
      - grafana-data:/var/lib/grafana
    environment:
      TDENGINE_API: ${TDENGINE_API}
      TDENGINE_USER: ${TDENGINE_USER}
      TDENGINE_PASS: ${TDENGINE_PASS}
      SMS_ACCESS_KEY_ID: ${SMS_ACCESS_KEY_ID}
      SMS_ACCESS_KEY_SECRET: ${SMS_ACCESS_KEY_SECRET}
      SMS_SIGN_NAME: ${SMS_SIGN_NAME}
      SMS_TEMPLATE_CODE: ${SMS_TEMPLATE_CODE}
      SMS_TEMPLATE_PARAM: '${SMS_TEMPLATE_PARAM}'
      SMS_PHONE_NUMBERS: $SMS_PHONE_NUMBERS
      SMS_LISTEN_ADDR: ${SMS_LISTEN_ADDR}
    ports:
      - 3000:3000
volumes:
  grafana-data:

替换docker-compose.yml中的环境变量或保存环境变量到.env文件,然后用docker-compose up启动 Grafana。docker-compose 工具的具体用法参见 Docker Compose Reference

docker-compose up -d

TDinsight 已经通过 Provisioning 部署完毕,请到 http://localhost:3000/d/tdinsight/ 查看仪表盘。