7.5 KiB
与其他工具的连接
Telegraf
TDengine能够与开源数据采集系统Telegraf快速集成,整个过程无需任何代码开发。
安装Telegraf
目前TDengine支持Telegraf 1.7.4以上的版本。用户可以根据当前的操作系统,到Telegraf官网下载安装包,并执行安装。下载地址如下:https://portal.influxdata.com/downloads
配置Telegraf
修改Telegraf配置文件/etc/telegraf/telegraf.conf中与TDengine有关的配置项。
在output plugins部分,增加outputs.http配置项:
- url:http://ip:6020/telegraf/udb,其中ip为TDengine集群的中任意一台服务器的IP地址,6020为TDengine RESTful接口的端口号,telegraf为固定关键字,udb为用于存储采集数据的数据库名称,可预先创建。
- method: "POST"
- username: 登录TDengine的用户名
- password: 登录TDengine的密码
- data_format: "json"
- json_timestamp_units: "1ms"
在agent部分:
- hostname: 区分不同采集设备的机器名称,需确保其唯一性
- metric_batch_size: 30,允许Telegraf每批次写入记录最大数量,增大其数量可以降低Telegraf的请求发送频率,但对于TDengine,该数值不能超过50
关于如何使用Telegraf采集数据以及更多有关使用Telegraf的信息,请参考Telegraf官方的文档。
Grafana
TDengine能够与开源数据可视化系统Grafana快速集成搭建数据监测报警系统,整个过程无需任何代码开发,TDengine中数据表中内容可以在仪表盘(DashBoard)上进行可视化展现。
安装Grafana
目前TDengine支持Grafana 5.2.4以上的版本。用户可以根据当前的操作系统,到Grafana官网下载安装包,并执行安装。下载地址如下:https://grafana.com/grafana/download。
配置Grafana
TDengine的Grafana插件在安装包的/usr/local/taos/connector/grafana目录下。
以CentOS 7.2操作系统为例,将tdengine目录拷贝到/var/lib/grafana/plugins目录下,重新启动grafana即可。
使用 Grafana
配置数据源
用户可以直接通过 localhost:3000 的网址,登录 Grafana 服务器(用户名/密码:admin/admin),通过左侧 Configuration -> Data Sources
可以添加数据源,如下图所示:
点击 Add data source
可进入新增数据源页面,在查询框中输入 TDengine 可选择添加,如下图所示:
进入数据源配置页面,按照默认提示修改相应配置即可:
- Host: TDengine 集群的中任意一台服务器的 IP 地址与 TDengine RESTful 接口的端口号(6020),默认 http://localhost:6020。
- User:TDengine 用户名。
- Password:TDengine 用户密码。
点击 Save & Test
进行测试,成功会有如下提示:
创建 Dashboard
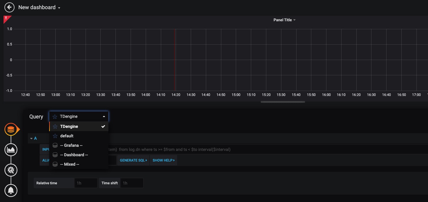
回到主界面创建 Dashboard,点击 Add Query 进入面板查询页面:
如上图所示,在 Query 中选中 TDengine
数据源,在下方查询框可输入相应 sql 进行查询,具体说明如下:
- INPUT SQL:输入要查询的语句(该 SQL 语句的结果集应为两列多行),例如:
select avg(mem_system) from log.dn where ts >= $from and ts < $to interval($interval)
,其中,from、to 和 interval 为 TDengine插件的内置变量,表示从Grafana插件面板获取的查询范围和时间间隔。除了内置变量外,也支持可以使用自定义模板变量
。 - ALIAS BY:可设置当前查询别名。
- GENERATE SQL: 点击该按钮会自动替换相应变量,并生成最终执行的语句。
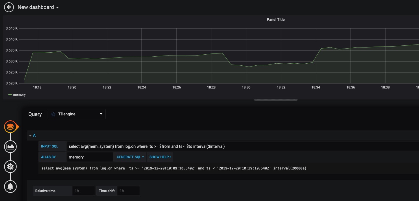
按照默认提示查询当前 TDengine 部署所在服务器指定间隔系统内存平均使用量如下:
关于如何使用Grafana创建相应的监测界面以及更多有关使用Grafana的信息,请参考Grafana官方的文档。
导入 Dashboard
在 Grafana 插件目录 /usr/local/taos/connector/grafana/tdengine/dashboard/ 下提供了一个 tdengine-grafana.json
可导入的 dashboard。
点击左侧 Import
按钮,并上传 tdengine-grafana.json
文件:
导入完成之后可看到如下效果:
Matlab
MatLab可以通过安装包内提供的JDBC Driver直接连接到TDengine获取数据到本地工作空间。
MatLab的JDBC接口适配
MatLab的适配有下面几个步骤,下面以Windows10上适配MatLab2017a为例:
- 将TDengine安装包内的驱动程序JDBCDriver-1.0.0-dist.jar拷贝到${matlab_root}\MATLAB\R2017a\java\jar\toolbox
- 将TDengine安装包内的taos.lib文件拷贝至${matlab_ root _dir}\MATLAB\R2017a\lib\win64
- 将新添加的驱动jar包加入MatLab的classpath。在${matlab_ root _dir}\MATLAB\R2017a\toolbox\local\classpath.txt文件中添加下面一行
$matlabroot/java/jar/toolbox/JDBCDriver-1.0.0-dist.jar
- 在${user_home}\AppData\Roaming\MathWorks\MATLAB\R2017a\下添加一个文件javalibrarypath.txt, 并在该文件中添加taos.dll的路径,比如您的taos.dll是在安装时拷贝到了C:\Windows\System32下,那么就应该在javalibrarypath.txt中添加如下一行:
C:\Windows\System32
在MatLab中连接TDengine获取数据
在成功进行了上述配置后,打开MatLab。
-
创建一个连接:
conn = database(‘db’, ‘root’, ‘taosdata’, ‘com.taosdata.jdbc.TSDBDriver’, ‘jdbc:TSDB://127.0.0.1:0/’)
-
执行一次查询:
sql0 = [‘select * from tb’]
data = select(conn, sql0);
-
插入一条记录:
sql1 = [‘insert into tb values (now, 1)’]
exec(conn, sql1)
更多例子细节请参考安装包内examples\Matlab\TDengineDemo.m文件。
R
R语言支持通过JDBC接口来连接TDengine数据库。首先需要安装R语言的JDBC包。启动R语言环境,然后执行以下命令安装R语言的JDBC支持库:
install.packages('rJDBC', repos='http://cran.us.r-project.org')
安装完成以后,通过执行library('RJDBC')
命令加载 RJDBC 包:
然后加载TDengine的JDBC驱动:
drv<-JDBC("com.taosdata.jdbc.TSDBDriver","JDBCDriver-1.0.0-dist.jar", identifier.quote="\"")
如果执行成功,不会出现任何错误信息。之后通过以下命令尝试连接数据库:
conn<-dbConnect(drv,"jdbc:TSDB://192.168.0.1:0/?user=root&password=taosdata","root","taosdata")
注意将上述命令中的IP地址替换成正确的IP地址。如果没有任务错误的信息,则连接数据库成功,否则需要根据错误提示调整连接的命令。TDengine支持以下的 RJDBC 包中函数:
- dbWriteTable(conn, "test", iris, overwrite=FALSE, append=TRUE):将数据框iris写入表test中,overwrite必须设置为false,append必须设为TRUE,且数据框iris要与表test的结构一致。
- dbGetQuery(conn, "select count(*) from test"):查询语句
- dbSendUpdate(conn, "use db"):执行任何非查询sql语句。例如dbSendUpdate(conn, "use db"), 写入数据dbSendUpdate(conn, "insert into t1 values(now, 99)")等。
- dbReadTable(conn, "test"):读取表test中数据
- dbDisconnect(conn):关闭连接
- dbRemoveTable(conn, "test"):删除表test
TDengine客户端暂不支持如下函数:
- dbExistsTable(conn, "test"):是否存在表test
- dbListTables(conn):显示连接中的所有表